盈时量化策略回测平台,不会编程也能玩转量化。
盈时“策略机器人”集策略智能生成、策略评估、筛选优化、批量生成等功能于一体的交互式策略生成平台。平台以计算机智能生成算法为核心,使用了机器学习、模式识别、统计学、可视化技术等人工智能技术,包含策略构建模块、混编计算模块、策略绩效优化模块等组件,在策略优化方面使用了高效的遗传编程与NSGA-II等算法,进而充分利用CPU多核心性能,实现多进程同步高效生成策略。
语言:Python
适用人群:期货投资者(有无编程基础都可)
数据库:期货
回测用时:需要排队分钟记
支持的功能:支持将策略使用在交易开拓者的平台,属于实盘交易。策略给出建议,但需要自己手动确定进行买卖。
自动生成策略原理与简介:通过设置参数,运用机器学习的方法,一键生成源码策略。
备注:国内首个利用深度学习的人工智能量化平台,不懂编程也能做量化。
盈时,专注于为客户提供高品质的量化交易技术咨询服务和领先的量化交易产品,是一家从事金融数据分析、金融软件开发、程序化交易算法与交易策略研究等业务的科技公司。
我知道一家量化策略回测平台【QResearch】,非常好用,QResearch是一个无编程的条件式回测平台,它将所有因素都抽象为因子,简单易用而不失灵活。用户只要理解自己的策略即可动动鼠标进行回测,非常适合有着丰富Idea但不会编程的用户快速验证想法;对于那些会编程的用户,QResearch也可以为之节省大把数据处理和细节处理的时间。QResearch基于高质量的数据库,提供丰富的因子库,其中大部分因子都可以追溯到相应的Paper,非常适合高校金融学院的学生和老师进行研究之用。QResearch自诞生以来就一直追求回测与实盘的一致,力争做到所见即所得的回测结果,目前只要交易费用设置得当,可以将每天回测与实盘的误差控制在0.1bp级别,这在市场上鱼龙混杂的回测平台当中显得格外突出!
总之,QResearch适合各路策略研发人员使用,包括基本面研究人员,量化研究人员,交易员,以及高校师生等,相信每一类人员都可以通过使用QResearch而提高效率,做出漂亮的研究或不俗的业绩!
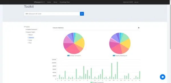
该平台下Market Watch实时及历史数据(包括收益,统计,期限结构和会员持仓)已添加至Toolkit交易工具箱,网址:





简单比较下,ricequant,优矿和jq。
1、数据:优矿>ricequant>jq
2、回测速度:ricequant>优矿>jq
3、平台语言:ricequant支持java和python,优矿和jq仅仅支持python
4、杂项:ricequant给每个用户更多的内存空间10G,jq和优矿只有1G。模拟交易权限rq也是更多的。当然,作为一个线上平台(本地不能直接改变使用配置),基础设施越好自然事有利。另外,ricequant支持的python模块事最丰富的。都有的就不聊了,plotly,edwards,keras等等,满足技术狂人的需求。
综上,我个人是选择ricequant.
